¹«Ë¾ÒªÎÅ
ȪԴ£º333ÌåÓý - È«Íø×îÈ«×îÓÐ̬¶ÈµÄÌåÓýÈüÊÂÖ±²¥Æ½Ì¨Ö®Éù
ä¯ÀÀÁ¿£º2370
Ðû²¼Ê±¼ä£º2021-12-17ÈÕǰ£¬£¬£¬£¬£¬Óɹþµç¹øÂ¯¼ÓÈ뽨ÉèµÄÌìϲÎÊý×î¸ß¡¢ÈÝÁ¿×î´óµÄ5MWe³¬ÁÙ½çCO2Ñ»··¢µçÊÔÑé»ú×飬£¬£¬£¬£¬ÔÚ»ªÄÜÎ÷°²Èȹ¤ÔºË³ËìÍê³É72СʱÊÔÔËÐУ¬£¬£¬£¬£¬ÕýʽͶÔË¡£¡£¡£¡£¡£¡£¸ÃÏîÄ¿µÄ˳ËìͶÔË»ñµÃÁËÖÐÑë¹ã²¥µçÊÓ×Ų̈ÐÂÎÅÆµµÀÔç¼äÐÂÎŽÚÄ¿¡¶³¯ÎÅÌìÏ¡·µÄ¹Ø×¢Ó뱨µÀ¡£¡£¡£¡£¡£¡£
?
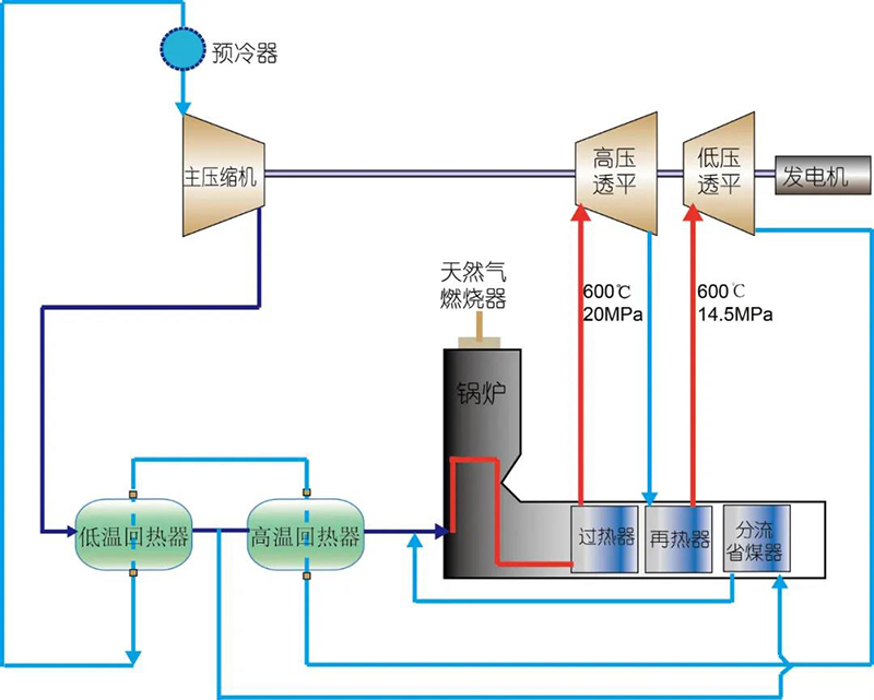
³¬ÁÙ½çCO2·¢µçÊÇÐÂÐ͸ßЧµÄ·¢µçÊÖÒÕ£¬£¬£¬£¬£¬¾ß±¸¶àÖØÏȽøÐÔ¡£¡£¡£¡£¡£¡£Í¬Ê±£¬£¬£¬£¬£¬³¬ÁÙ½çCO2·¢µçϵͳ½á¹¹¼òÆÓ½ô´Õ¡¢ÎÞаÐÔ¸üÇ¿£¬£¬£¬£¬£¬¿ÉʵÏÖÈȵçÍêÈ«½âñʵÏÖÈÈÄܺ͵çÄÜÏà¶Ô×ÔÁ¦µÄµ÷ÀíÓë·ÖÅÉ£¬£¬£¬£¬£¬ÓÈÆäÊÇÔÚ¶¬¼¾¹©Å¯ÆÚ£¬£¬£¬£¬£¬¿ÉÓÐÓýµµÍÆúµçÂÊ£¬£¬£¬£¬£¬´ó·ùÌáÉý·¢µç»ú×éµÄµ÷·åÐÔÄÜ£©£¬£¬£¬£¬£¬Äܹ»ÎªÌ«ÑôÄÜ¡¢·çÄܵȼäЪÐÔ²»Îȹ̿ÉÔÙÉúÄÜÔ´Éî¶Èµ÷·åÌṩÓÐÁ¦Ö§³Ö£¬£¬£¬£¬£¬ÇкÏδÀ´ÄÜԴϵͳ½¨ÉèµÄÖØ´óÐèÇ󡣡£¡£¡£¡£¡£Óë¹Å°åÕôÆûÀÊ¿ÏÑ»·Ïà±È£¬£¬£¬£¬£¬¹þµç¹øÂ¯²Î½¨µÄ5MWe³¬ÁÙ½çCO2Ñ»··¢µçÊÔÑé»ú×é½ÓÄÉÁ˲¼À×¶ÙÑ»·£¬£¬£¬£¬£¬ÔÚÏàͬ²ÎÊýÏ£¬£¬£¬£¬£¬·¢µçЧÂÊ¿ÉÌá¸ß3%-5%¡£¡£¡£¡£¡£¡£×÷ΪÊÔÑéÆ½Ì¨ÅäÌ׵Ľ¹µã×°±¸Ö®Ò»£¬£¬£¬£¬£¬Óɹþµç¹øÂ¯×ÔÖ÷Ñз¢ÖÆÔìµÄ³¬ÁÙ½çCO2¹øÂ¯ÊäÈëÈȹ¦ÂÊ¿¿½ü20MW£¬£¬£¬£¬£¬ÊÜÈÈÃæÄÚÒÔ³¬ÁÙ½ç̬CO2Ϊ¹¤ÖÊ£¬£¬£¬£¬£¬Óë¹Å°åÒÔH2O×÷Ϊ¹¤ÖʵĹøÂ¯´«ÈÈÌØÕ÷Ïà±È£¬£¬£¬£¬£¬ÔÚ²ÎÊýÉϾßÓдóÁ÷Á¿¡¢Ð¡ìÊÉýµÈÌØÕ÷¡£¡£¡£¡£¡£¡£³¬ÁÙ½çCO2¹øÂ¯½ÓÄÉÁׯüÀû±ã¾ÙÐÐÏÖ³¡ÊÔÑé²âÊÔµÄLÐͰ²ÅÅ¡¢Ò»´ÎÖÐÐÄÔÙÈÈ¡¢¶¥ÖõÍNOXȼÉÕÆ÷µÄ×ÜÌ尲Ŏṹ£¬£¬£¬£¬£¬Éî¶ÈÆõºÏÊÔÑéÆ½Ì¨Ö÷Òª¾ÙÐÐÑ»·ºÍ×°±¸²âÊÔÑéÖ¤µÄ½¨ÉèÄ¿µÄ¡£¡£¡£¡£¡£¡£

?
ÒÔ»ªÄÜÎ÷°²Èȹ¤Ôº5MWe³¬ÁÙ½çCO2Ñ»··¢µçÊÔÑé»ú×éÏîĿΪÒÀÍУ¬£¬£¬£¬£¬¹þµç¹øÂ¯ÍêÈ«×ÔÖ÷¿ª·¢ÁËÈ¼Æø³¬ÁÙ½çCO2¹øÂ¯£¬£¬£¬£¬£¬º¸Ç¯ÌÅÑ¡ÐÍ¡¢Â¯ÄÚȼÉÕÓ빤ÖÊ´«ÈÈñîºÏÅÌËãÒªÁì¼°¹¤ÖÊÑ»·¶¯Á¦ÅÌËãµÈ½¹µãÊÖÒÕ£¬£¬£¬£¬£¬ÔÚ³¬ÁÙ½çCO2¹øÂ¯Ñз¢·½ÃæµÖ´ïÌìÏÂÁìÏÈˮƽ£¬£¬£¬£¬£¬¶àÏîÉè¼ÆÊÖÒÕºÍÖÆÔ칤ÒÕ¾ùΪº£ÄÚÊ״νÓÄÉ¡£¡£¡£¡£¡£¡£ÒÔ´ËΪÆõ»ú£¬£¬£¬£¬£¬¹þµç¹øÂ¯ÀÖ³ÉǣͷÉ걨¹ú¼ÒÖØµãÑз¢ÍýÏëÏîÄ¿¡¶³¬ÁÙ½çCO2¹øÂ¯ÖÊÁ¿ÆÀ¼ÛÊÖÒÕϵͳÑо¿ÓëÊ÷Ä£Ó¦Óá·1Ï£¬£¬£¬£¬»ñµÃºÚÁú½Ê¡ÓÅÒìÇàÄê»ù½ð×ÊÖúÏîÄ¿1Ï£¬£¬£¬£¬Ç©ÊðÉñ»ª¹ú»ªµçÁ¦Ñо¿Ôº¡¶³¬ÁÙ½çCO2Ñ»·È¼Ãº¹øÂ¯Òªº¦ÊÖÒÕÑо¿ÓëÆðÔ´Éè¼Æ¡·ÌõÔ¼1Ïî¡£¡£¡£¡£¡£¡£¹þµç¹øÂ¯ÄÚ²¿ÆðÔ´ÐγÉÁËÒÔÖÊÁÏÄ¥Á·¡¢Éè¼ÆÖÆÔì¡¢ÖÊÁ¿¿ØÖÆ¡¢ÔËÐмà²âÎªÖØµãµÄ³¬ÁÙ½çCO2¹øÂ¯Ñз¢ÏµÍ³£¬£¬£¬£¬£¬ÊµÏÖÁ˺£ÄÚÊ×̨³¬ÁÙ½çCO2¹øÂ¯´ÓÉè¼Æ¡¢ÖÆÔìµ½Ó¦ÓÃÈ«Á÷³ÌÁýÕÖ£¬£¬£¬£¬£¬Ìî²¹Á˺£ÄÚ³¬ÁÙ½çCO2¹øÂ¯Éè¼ÆÖÆÔìÁìÓòµÄ¿Õȱ¡£¡£¡£¡£¡£¡£
?
ÏÖÔÚ£¬£¬£¬£¬£¬¹þµç¹øÂ¯ÕýÒÔ¸ü´óÈÝÁ¿³¬ÁÙ½çCO2·¢µç¹øÂ¯ÊÖÒÕÑз¢ÎªÍ»ÆÆ¿Ú£¬£¬£¬£¬£¬Öð²½½«³¬ÁÙ½çCO2·¢µç×°±¸´óÐÍ»¯ºÍÉÌÒµ»¯£¬£¬£¬£¬£¬ÌáÉýÎÒ¹ú»ðÁ¦·¢µç³§Ð§ÂʺÍÉî¶Èµ÷·åÄÜÁ¦£¬£¬£¬£¬£¬ÖúÁ¦ÖйúÄÜÔ´½á¹¹×ªÐÍÉý¼¶£¬£¬£¬£¬£¬ÎªÊµÏÖ¡°Ì¼´ï·å¡¢Ì¼Öк͡±Ä¿µÄТ˳333ÌåÓý - È«Íø×îÈ«×îÓÐ̬¶ÈµÄÌåÓýÈüÊÂÖ±²¥Æ½Ì¨ÖǻۺÍʵÁ¦¡£¡£¡£¡£¡£¡£







